SEO外贸网站推广:关键词调研定生死
本文有808个文字,大小约为4KB,预计阅读时间3分钟
原文标题:SEO外贸网站推广:关键词调研定生死
关键词调研我们聊过很多次。就像做一个项目一样,选择什么产品什么赛道最为关键。运营圈都有一句老生常谈的金句:7分看选品,3分看运营。
对于做SEO来说也是如此,选什么类目什么产品,做什么关键词。就是最为重要和核心的事情。这也是为什么看似SEO有些事情非常基础,但是其实极其缺真正能做项目的人。
能力不是天生的,是每一夜的积累
选品选词做站点做项目的能力,并不是天生的。没有谁生下来就什么都会的。这些是真正的核心能力,需要每一夜的积累。
我们之前写过很多篇独立站选品,关键词调研的文章。实际上所有的选品和关键词的调研方法就是不断学习积累得出来的,而且就算你知道方法,不花时间精力,不去验证实操也是没有用的。
市场的变化是瞬息万变的,一个产品一个关键词,你可以靠运气去赚一笔钱,但是你要长期赚钱,运营靠的是扎实的基本功,靠的真正实操总结的经验,而且永远不要脱离实际业务。对于中小企业和项目操盘手来说业务能力,能解决大多数问题。不增长没办法突破的症结其实在核心人物身上,而不是团队其他人身上。
回到关键词调研这个话题!
其实对于新手,除了看一些干货。最主要的就是实操。实操之后的经验总结就是自己宝贵的财富。
我也做过不少站点,在我们没有找到很好的方法时,做废了很多站点,花了非常多时间。但是我觉得这是必须要经历的事情,事教人一遍会。人不可能一直不踩坑,踩坑了爬出来了,才有成长。
从超低难度关键词开始
不论你是写博客还是做产品页面。第一步最重要的是先获取流量,流量与流量之间是有差异的,但是对于新手这并不重要,先有最重要。

像这类的关键词就极其适合新手和新站点去做,不是说难度低,你的站点就一定能排上去,但是概率要高很多,你的文章写的好再做一些外链,肯定比难度5.60的词要容易上很多。
第一步压根不用在意搜索量,能做上去就机会获取流量。迈出了第一步就有信心进行下一步。
从论坛排名靠前的关键词开始
有不少关键词,你会发展,有大量的论坛内容,而论坛内容基本都是简单的图文。这种关键词很适合去做,我们之前也有写文章通过Reddit等论坛去做调研。其实这是非常好的渠道,论坛的内容虽然未必很长很优秀,但是你可以用心去整理归纳形成自己的一片长文,更容易去获取排名。

论坛内容很多时候是很新的话题,很多爆火的内容都是从论坛以及社媒上爆发的,要尤其重视。
我最近调研了一些话题,上了一些文章,表现也不错。
规避一些看似难度低的词
有些词很有欺骗性,看上去难度低,但是很难做起来。这种词一定要注意深入去调研,数据是有欺骗性的,很多词难度低。通过Semrush,Ahrefs多方对比,难度可能都比较低。但是你做很难做起来。这种词也是广泛存在,工具只是一种参考。
我们直接说一类特征!
关键词内容巨多,且内容很早就出现的词很难做。


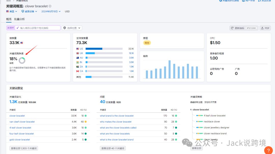
像clover bracelet 这个词就是很典型的,看似难度不高,但是实际并不容易排名。这个词的页面极多,而且很多老的页面。

也有个别域名权重并不高,但是大家要主要看外链的数量就知道能排到这个位置并不容易。
本文来源:https://google520.net/seo/84.html
版权声明:本文为向前网络工作室,未经站长允许不得转载。

获得更多外贸订单